Access Network Operations
Manage your network proactively and efficiently with insightful RF analytics, traffic-based QoE measurements, and a single pane view of your access network operations.
Work Smarter with AP and CPE Radio Metrics
Preseem provides a common interface to view and investigate APs and CPE Radios across vendors and models. Metrics are normalized across vendors and collected continuously on one-minute intervals. This allows your access network operations team to answer questions and investigate issues without actually needing to login to or learn vendor tools. As well as making life easier for the team, this helps improve efficiency by:
- Reducing training time and vendor-specific expertise requirements for network staff
- Lowering any risk associated with multiple people accessing vendor configuration tools
- Making it easier to add new vendors and models, and increasing deployment flexibility
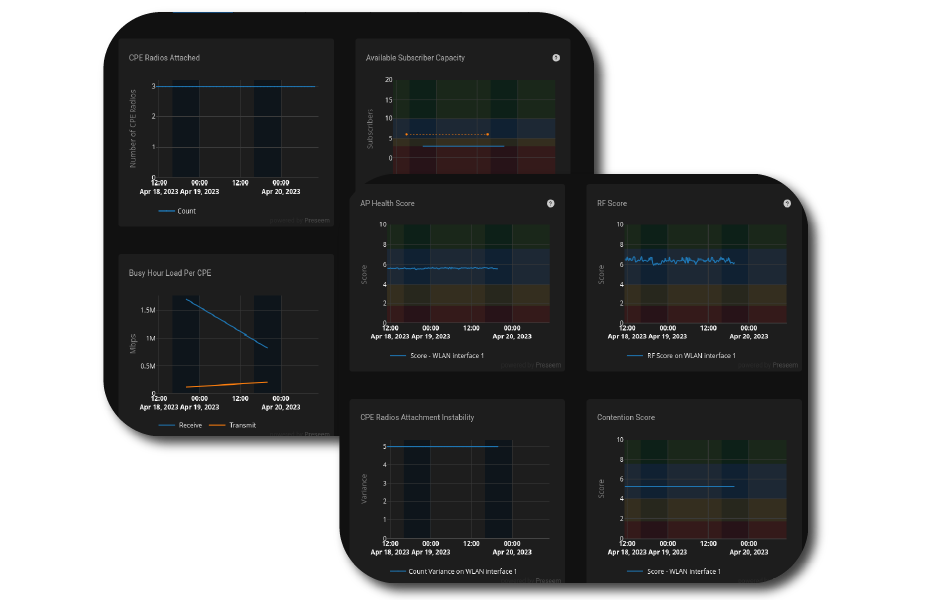
Tackle Network Issues Proactively with AP and CPE Radio Scores
AP and CPE Radio Scores help your access network operations team identify and prioritize areas of the network to improve or fix before the customer notices or calls. Here’s a few ways they can help your team become more proactive and effective:
- Identify APs or CPE Radios with poor RF conditions with a single, sortable score that can be used to drive proactive network improvements
- Find APs that deliver a poor experience with a single, sortable AP Health score that can be used to prioritize work
- See the CPE Radios that are having the biggest negative impact on a fixed wireless network’s most valuable asset—airtime
- Reduce the expertise required to identify APs or CPE Radios with poor RF and make your in-house experts more efficient. Let them spend their time fixing problems instead of looking for them!
Truly Understand the Subscriber Experience
Preseem takes high granularity subscriber traffic-based QoE measurements and ties them directly back to the topology, all without adding traffic to the network. In our years of experience, we’ve found that traffic-based metrics are the only way to really understand the subscriber experience.
They’re also actionable, meaning they help your access network operations team:
- Proactively target investigations and improvements into areas of the network that are delivering a poor experience
- Quickly identify if any quality problems are in the network or are specific to one subscriber
- Get insight into network usage and growth through historical metrics
- Target investment to the areas that need capacity the most, not areas where new customers can already be supported
Save Time for Your Team
Our cloud-based architecture provides a centralized view across all vendors, models and inline elements, so there’s no need to log in to different locations or servers to see different parts of the network. Also, our subscriber topology and element search capabilities mean your team can quickly jump to information and metrics associated with any subscriber or access technology element (AP).
 Our Automatic Access Network Discovery can also help save time by:
- Requiring less provisioning information, making integration easier and reducing TCO
- Improving subscriber and topology mapping accuracy for Preseem use cases
- Allowing your team to audit provisioning information in other systems using Preseem data
"We’ve been able to lower our churn rate, increase our customer satisfaction, decrease our call volume. It’s just all around made us more efficient. Customers are happy, we’re more profitable."
Andrew Wicker
COO, Vistabeam
Related Media and Articles
Turning Support Calls Into Revenue
In this article: Why in-home Wi-Fi issues are misdiagnosed as ISP network problems How to identify subscribers with in-home Wi-Fi problems before they call Turning Wi-Fi diagnostics into a managed router and mesh upsell pipeline The support triage benefits of...
Reduce Churn with Proactive Network Operations
Find Issues Before Your Customers Do There's a version of network operations that most ISPs know all too well. A subscriber calls in, your support team logs a ticket, and it gets escalated to the NOC. Someone investigates, finds a congested AP or a bad install, and...
QoE-Based Capacity Planning for ISPs
Stop Guessing Where to Invest Next Network Operations Leaders at regional ISPs usually turn to capacity planning tools because they're tired of the following situations: Overselling sites that are already saturated, then firefighting the fallout Investing in...
How to Identify Churn Risk Before It’s Too Late
Find and Fix Issues Before Your Customers Leave Most ISPs don't realize they have a churn problem until customers have already left. By the time a subscriber cancels, they've likely been frustrated for weeks—shopping competitors, researching alternatives, and mentally...
Six Ways to Improve Network Operations and Support
Broadband Bunch Podcast Recap Preseem CEO Dan Siemon recently joined the Broadband Bunch podcast with host Pete Pizzutillo to chat about (among other topics) how our platform can help regional ISPs proactively improve network operations and support as a way to survive...
Why Streamlined Operations are Essential for Regional ISPs: Podcast Recap
Moving From Network Complexity to Clarity Regional Internet Service Providers (ISPs) are the backbone of broadband delivery, often serving the hard-to-reach communities that larger carriers overlook. However, operating outside the Tier 1 behemoths (e.g. AT&T, Comcast)...
Preseem Releases 2026 ISP Network Report
2026 ISP Network Report Released Preseem is pleased to announce the release of the 2026 ISP Network Report, the definitive annual benchmark of fixed wireless and fiber network performance for regional internet service providers (ISPs). Drawing from billions of daily...
Tarana RF Score Webinar Recap
From RF Scores to Operations: How Preseem Supports Tarana Networks In a recent webinar, Preseem's co-founder and CTO Scot Loach and Senior Product Manager Jeremy Austin, were joined by Drew Beverage, COO of 360 Broadband, to explore how ISPs can leverage advanced RF...
Introducing Tarana RF Scores in Preseem
Introducing Tarana RF Scores in Preseem Regional ISPs face a unique challenge: delivering exceptional service while managing increasingly complex networks with equipment from multiple vendors. At Preseem, we're making that challenge a little easier by expanding our...
New Feature: Offline Reasons and Times for ONTs
See Why and When ONTs Are Offline at a Glance We're excited to announce a new feature that makes supporting your fiber customers faster and easier. Preseem now shows ONT offline reasons and times directly in the Subscriber view. ONT Offline Reason When a fiber...
The Preseem Podcast
Check out our podcast for episodes on core network operations and more!
Preseem YouTube Channel
Check out our YouTube channel for videos on access network operations and more!
Get Started Today
Take an interactive product tour, watch the Preseem overview, or get in touch to put Preseem’s Proactive approach to work for your network today.
© Aterlo Networks 2026 | aterlo.com










