Preseem for Fiber Networks
Proactively maximize operational efficiency, troubleshoot issues faster, reduce support costs, and improve subscriber quality of experience (QoE), all from a single pane of glass.
Unique Capabilities for Fiber Providers
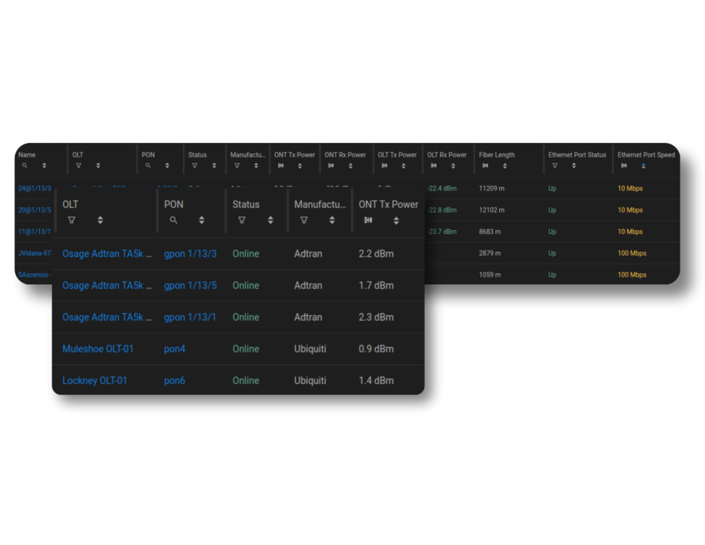
Starting with Preseem, your support and network operations teams will be able to easily identify the OLT and PON ports to which a subscriber is connected, and see which PONs are operating near their capacity or delivering a poor experience. Without switching between vendor tools, support staff will be able to troubleshoot network problems more efficiently, while KPIs such as light levels of the OLT-ONT link reduce the time spent isolating the root cause of an issue.
See When and Why Your ONTs are Offline
Be More Efficient
View network and subscriber information and metrics seamlessly across all access technologies and vendors, and quickly determine if quality of experience (QoE) issues are in the network or the subscriber’s home.
Your network operations team will also be able to reduce churn risk and decrease support calls by finding problem areas in the network before subscribers submit a ticket.
Save on Training and Support
With Preseem, you can see all of your subscribers and equipment across access technologies and vendors. Not having to log into separate vendor systems means you save time and money on training, while making life easier for your staff and improving efficiency.
Also, having a single view of OLTs, ONTs, and PONs across your network saves time for the support team so they can help the customer faster without the need to jump between tools.
How Herotel Slashed Support Costs with Preseem
Increase Deployment Agility
With Preseem’s network and subscriber topology discovery, and pre-built vendor integrations, you gain the flexibility to add new vendors and models to the network without costly and time-consuming integration or testing projects.
This approach saves money by allowing you to use the best OLT for the job and increases your negotiating power with vendors. Additionally, you avoid the need to retrain your support team or change day-to-day network operations when introducing new equipment vendors.
Take a Fiber Product Tour!
What Our Customers Say
Learn More About Preseem
Solutions
Preseem is Proactive Growth, Customer Support, and Network Operations for ISPs. Find the right solution for you, regardless of the combination of access technologies you operate.
Features
Find out how Preseem helps you increase revenue, empower your staff, lower support costs, and reduce churn while maximizing your subscriber QoE.
© Aterlo Networks 2026 | aterlo.com
